Edit Data Dashboard

1. Data Dashboard Viewing Page

  • Edit: Enter the editing interface of the data dashboard. Individuals can only edit the cockpit created by themselves, not the cockpit shared/authorized to me by others, and can "save as" their own dashboard. CRM administrators and reporting administrators can edit all dashboards.
  • Delete: deletes the data dashboard. Individuals can only delete dashboards created by themselves, not cockpits shared/authorized to me by others. CRM administrators and report administrators can delete all dashboards.
  • Share: You can share the "personal type" dashboard you created for others to view. After canceling the sharing, others will no longer be visible.
  • Authorize: Only CRM administrators and report administrators can authorize the "Enterprise Type" cockpit to be viewed by others. After the authorization is cancelled, others will no longer be able to see it.
  • Hide: Individuals can hide all visible dashboards on demand.
  • Full Screen: enter the preview page of the dashboard, and the webpage address can be seen.
  • Presentation: Enter the preview interface of the dashboard and display it in full screen.
  • Data Dashboard Management: You can change order or show/hide data dashboard by dragging.
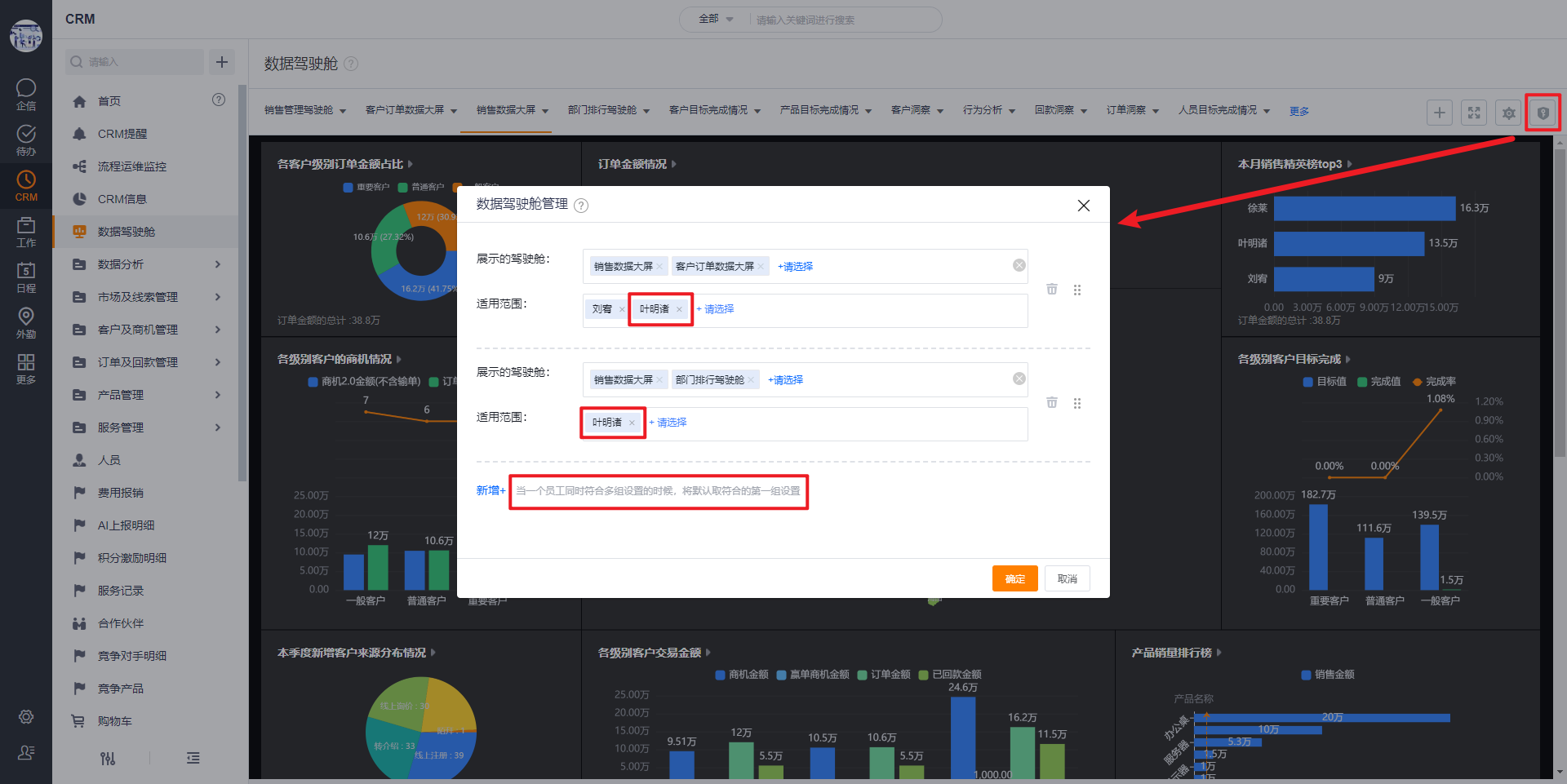
  • Manage Employee Dashboards: Share/authorize part of the data dashboard to colleagues, departments, department heads, user groups, roles. Those in the scope of application will first display the dashboard shared/authorized here, and will also display the data dashboard created by themselves and shared/authorized by other entrances. If a person is in multiple groups, the first group shall prevail.
  • View Dashboard on Mobile Terminal
    You can switch the data dashboard indashboard dropdown menu.

2. Data Dashboard Editing Page

  • Add Module: Add new charts to the dashboard, up to 15 charts can be added to the dashboard.
  • New Chart: you can create a new statistical chart or report. For the method of creating a new statistical chart, please refer to: Statistical Charts, and for the method of report creation, please refer to: Common Report.
  • Save: Save the current dashboard.
  • Save as: copy the current data dashboard, you can re-edit the name of the data dashboard, and the CRM administrator and report administrator can change the type of dashboard.
  • Exit: Exit the editing page of the dashboard, you can select to save the modification, or you can select not to save it.
  • Withdraw/Restore: Withdraw operation steps to the previous state, restore operation steps to the previous state, and withdraw/restore up to five steps.
  • Display Title: After checking, the title will be displayed above the viewing state of the cockpit.
  • Display LOGO: After checking, the company LOGO will be displayed above the viewing state of the cockpit.
  • Title Position: You can set the position of the title display, options: left, center, right.
  • Refresh Time: Select the time interval for scheduled refresh (15 minutes, 30 minutes, 1 hour, 2 hours), and it will take effect after the cockpit is full screen.
  • Full-screen Settings: You can choose two forms: adaptive 16:9 or full display. Adaptive 16:9 will automatically hide charts that exceed the screen ratio, and full display can display all charts through scroll bars.
  • Former Employees Included: Whether the person in charge/main department in the data range includes resigned employees. This is the configuration at the cockpit level, which takes effect for all charts in the dashboard.
  • Global filter - all charts are filtered according to the system default logic: when this configuration is selected, all charts will follow the global filter according to the person/department and date fields set in the data range. If the chart data range is not set, the system will automatically supplement the person in charge /main department, date field for filtering.
  • Global filter - chart-level filter configuration: When this configuration is selected, you can set whether the global filter needs to be followed by the chart, and which field to filter by. Charts that are not configured will still be filtered according to the system's default logic.
  • Chart-level Filter Configuration: The same type of filter fields in the chart data range can be selected when changing the configuration.
  • Mobile Global Filter: you can select dates, employees, etc.
  • Custom Filter: The data dashboard of the personal type supports filtering by "account name" or "process stage", and the comparison character is is.
  • Goal Settings Custom Filter: Only when the CRM administrator, report administrator, and target rule administrator edit the dashboard, the global filter of the target rule can be configured.
  • Linkage Settings:
    • Chart types that support setting chart linkage:
      • Single-dimensional Statistical Chart
      • Two-dimensional Statistical Chart
    • The optional range of linked charts:
      • Statistical Chart with Same Theme
      • Reports & Cross Reports with Statistical Chart Subject Objects
  • Style Repository: quality white, night sky black, fresh (light), fresh (deep), dawn (light), dawn (deep), afternoon (light), afternoon (deep), dusk (light), dusk (deep) 10 styles. Users can also customize styles, set custom backgrounds, chart color matching, component color matching, etc.
  • Switch the style repository of dashboards on the mobile terminal
2023-03-02
0 0